Skip links

Mafe Espacios Fontaneros en Zaragoza

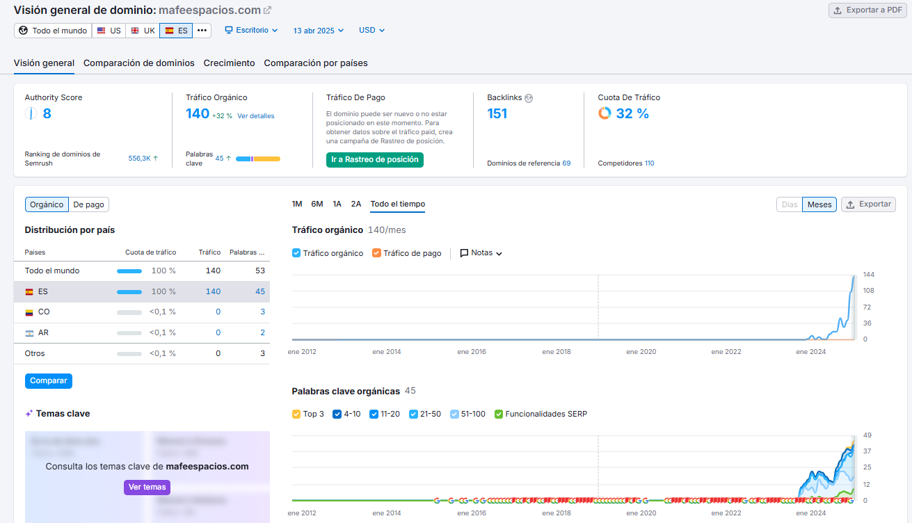
Mafe Espacios llegó a nosotros con un volumen muy bajo de tráfico orgánico. Gracias a una estrategia SEO bien definida y centrada en búsquedas como “fontanero en Zaragoza” o “fontanero en Calatayud”, hemos conseguido aumentar significativamente su visibilidad, superando las 140 visitas orgánicas mensuales. Un caso de éxito que demuestra el impacto real de un buen posicionamiento.

posiciones mafe espacios

Caso de éxito en Zaragoza

Mafe Espacios ya supera las 140 visitas orgánicas mensuales gracias a la estrategia SEO que hemos desarrollado. Se posiciona para búsquedas clave como “fontaneros en Caspe” o “fontaneros en Calatayud”, con una media de 5 visitas diarias que se traducen en leads de alta calidad. Además, ya suma más de 45 palabras clave posicionadas. Un caso de éxito que demuestra el impacto de una estrategia bien ejecutada y del que en The Squads estamos especialmente orgullosos.

140
Visitas mensuales
45
Palabras clave
70
Dominios de referencia

Estrategia implementada

Diseñamos una estrategia SEO integral, optimizando el sitio web tanto a nivel on page como off page para mejorar su rendimiento y posicionamiento. Esta acción se complementó con una estrategia de contenidos bien estructurada y un trabajo continuo en la construcción de autoridad mediante enlaces de calidad. Además, reforzamos su presencia local optimizando al detalle su perfil de Google My Business.

web mafe espacios
White home
Utilizamos cookies para mejorar tu experiencias de navegación.